Featured image for Inngest is now available on the DigitalOcean Marketplace blog post

Inngest is now available on the DigitalOcean Marketplace

Charly Poly· 10/14/2025 · 3 min read

We are thrilled to announce that Inngest is joining the DigitalOcean Marketplace.

DigitalOcean no longer needs an introduction; it is the home of millions of developers looking to move from prototype to production as quickly as possible, using their managed infrastructure (Droplets, Databases), managed applications (App Platform), and now Gradient™ AI Agentic Cloud to build AI applications.

Inngest and DigitalOcean share the common goal that developers shouldn't be slowed down by infrastructure. By integrating Inngest with DigitalOcean's App Platform, developers can now go from prototype to millions of users without any infrastructure work.

Combine Droplets with Inngest for elastic and cost-efficient apps

For developers building scalable applications, the combination of DigitalOcean and Inngest provides a powerful, usage-based pricing model that keeps costs predictable and configuration manageable.

digitalocean-droplets-with-inngest-diagram.jpg

Learn about Droplets, Durable Workflows, and Flow Control.

Fully managed applications with DigitalOcean App Platform and Inngest

Combining DigitalOcean App Platform and Inngest enables you to focus on code by deploying directly from GitHub pushes and configuring your application scalability from the code using Inngest's Flow Control. Your application is automatically scaled by the App Platform and Inngest, without requiring any infrastructure work—a perfect fit for SaaS or e-commerce websites.

day.ai_casesatudy-diagram2.jpg

Get started for free with the DigitalOcean App Platform and Inngest free tiers.

Ship AI apps faster than everyone with Gradient™ AI Agentic Cloud and Inngest

Gradient™ AI Agentic Cloud is the new addition to DigitalOcean's product lineup, allowing developers to deploy inference endpoints and set up Agent systems with safeguards and knowledge bases without dealing with infrastructure complexity.

Inngest's AI inference API natively integrates with the Gradient™ AI Agentic Cloud, enabling developers to forward application data to DigitalOcean's Agents with a simple step.ai.infer() call:

tsx
import { inngest } from "./client";

export const customerSatisfactionAgent = inngest.createFunction(
  { id: "evaluate-customer-satisfaction" },
  { event: "agent/customer-satisfaction" },
  async ({ step }) => {
    await step.ai.infer("do-agent-call", {
      model: step.ai.models.openai({
        model: "gpt-4o",
        baseUrl: process.env.DO_AGENT_ENDPOINT_URL,
      }),
      body: {
        messages: [
          {
            role: "user",
            content:
              "What is the overall customer satisfaction in the past month?",
          },
        ],
      },
    });
  }
);

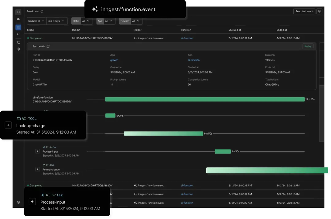
Leveraging Inngest's AI Inference API is the quickest way to adopt Gradient™ AI Agentic Cloud into existing codebases while benefiting from durable workflows and AI traces:

ai-traces.png

Learn more about DigitalOcean's Gradient™ AI Agentic Cloud and Inngest AI inference API.

Get started

Inngest can now be connected to any DigitalOcean application in a few clicks through its Marketplace Add-On.

Get started in under a few minutes by following this step-by-step guide.

You have a question or a request? Reach out to us on Discord!